
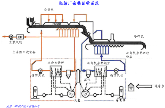
图1 烧结厂余热回收系统流程图
从烧结机排气中和烧结冷却机废气中回收显热。
关键技术
(1)烧结机和烧结冷却机排出的热气流,可通过余热锅炉产生蒸汽;回收的蒸汽可用于发电或工艺消耗;了提高热回收效率,应将排气高温段与低温段隔离,仅从高温段回收热量;
(2)烧结机排气不管是否通过余热锅炉均可再循环至烧结机;
(3)从烧结冷却机回收的热量可再循环至烧结机,或用于预热助燃空气,或将排气直接预热烧结混合料。另外还可用于生产集中供暖用热水。
适用的技术条件 | 发展现状 | 建设规模 | 投资额 (万元) | 节能量(tce/a) | 减排量(tCO2/a) | 单位节能/减排量(gce/kWh) | 投资回收期(年) |
大、中型烧结机 | 商业化 | 20-30元/t烧结矿,运行费用560万元/年 | 8kgce/t烧结矿 | 20kWh/t烧结矿 | 3年 |
| 发改委气候司谢极谈碳市场:服务于减碳 而… | |
| 紧跟政策引领,把握林业碳汇产业发展机遇 | |
| 【绿石碳视野】企业碳管理案例分析(七) | |
| 【绿石碳视野】企业碳管理案例分析(五) | |
| 【绿石碳视野】企业碳管理案例分析(三) | |
| 【绿石碳视野】企业碳管理案例分析(二) |
![]() |
上海碳交易履约工作顺利完成 |
| 为进一步加强碳排放控制与管理,上海市在试… |
![]() |
福建碳市场首个履约期将于6月30… |
| 记者从省发改委了解到,福建省碳市场自去年1… |
![]() |
广东碳排放配额履约工作顺利完成… |
| 根据《广东省碳排放管理试行办法》(广东省… |
![]() |
发改委气候司谢极谈碳市场:服务… |
| “第八届地坛论坛”在北京举行。国家发展和… |
![]() |
美加州州长力挺《巴黎协定》 已… |
| 美国总统特朗普6月1日宣布退出《巴黎协定》… |
![]() |
广东:珠三角3年内建成国家森林… |
| 森林城市群建设时间表出台 参与《规划》制定… |