
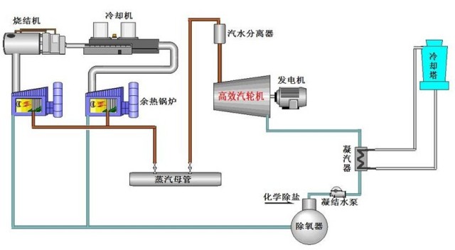
图1 非稳态余热回收及饱和蒸汽发电技术系统流程图
非稳态余热经高温除尘后进入余热锅炉,将热量传递给循环工质,循环工质吸收热量后变为蒸汽进入储热器,将非稳态的工况转化为稳态。稳态蒸汽进入机内除湿再热后进入饱和蒸汽汽轮机进行发电。
关键技术
(1)非稳态热源余热回收及高效蓄能稳流技术;
(2)饱和蒸汽汽轮机去湿再热技术的改进和优化;
(3)空气直接凝汽新技术;
(4)高温除尘技术;
(5)余热发电系统集成与优化。
适用的技术条件 | 项目用户 | 建设规模 | 投资额 (万元) | 节能量(tce/a) | 减排量(tCO2/a) | 单位节能/减排量(gce/kWh) | 投资回收期(年) |
适用于电炉或转炉等尾部烟气的流量和温度周期性变化的余热资源的回收 | 装机4500kW的转炉饱和蒸汽余热电站 | 3500 | 11500 |
| 发改委气候司谢极谈碳市场:服务于减碳 而… | |
| 紧跟政策引领,把握林业碳汇产业发展机遇 | |
| 【绿石碳视野】企业碳管理案例分析(七) | |
| 【绿石碳视野】企业碳管理案例分析(五) | |
| 【绿石碳视野】企业碳管理案例分析(三) | |
| 【绿石碳视野】企业碳管理案例分析(二) |
![]() |
上海碳交易履约工作顺利完成 |
| 为进一步加强碳排放控制与管理,上海市在试… |
![]() |
福建碳市场首个履约期将于6月30… |
| 记者从省发改委了解到,福建省碳市场自去年1… |
![]() |
广东碳排放配额履约工作顺利完成… |
| 根据《广东省碳排放管理试行办法》(广东省… |
![]() |
发改委气候司谢极谈碳市场:服务… |
| “第八届地坛论坛”在北京举行。国家发展和… |
![]() |
美加州州长力挺《巴黎协定》 已… |
| 美国总统特朗普6月1日宣布退出《巴黎协定》… |
![]() |
广东:珠三角3年内建成国家森林… |
| 森林城市群建设时间表出台 参与《规划》制定… |